SEO çalışması yaparken SEO hedef değişikliklerini takip etmek, Google güncellemeleri nabzını tutmak, yerinde ve dışındaki testlerle değişiklikleri siteye entegre etmek ve değerlendirmek, geliştirme kampanyaları hazırmak ve bunların dışında yapmamız gereken görevleri severek gerçekleştirirsiniz. Bütün bunları başarıyla gerçekleştirmek ise söylemesi kolay bir durum. Kaliteli trafik üzerinde yoğunlaştığınızdan nasıl emin olabilirsiniz? Bu trafiğin markanızın büyümesine yardımcı olacağından emin misiniz? Bu yazıda, SEO stratejinizi işletme ihtiyaçlarına göre nasıl düzenleyeceğinizi anlatacağız yani konumuz SEO stratejiniz yeniden nasıl düzenlenmeli?
-
Yazı İçeriği
SEO stratejinizi iş stratejisi ile uyumlu hale getirin
SimilarWeb, pazara giriş stratejisini değiştirmeye karar verdi. Mevcut kitlelerini hedeflemek yerine, kurumsal kitleleri hedeflemek yeni vizyonlarıydı.
Geniş bir kitleyi hedeflemek yerine artık daha yüksek bir rekabet ve daha az hacimle tanımlanmış belirli bir kitleye ulaşma hedefini ifade ediyordu. Başka bir deyişle, kalite ve nicelik çok daha ön planda olacaktı.
Dolayısıyla, SEO çalışmalarımız şu anda bu kurumsal kullanıcıları hedeflemeye odaklanmış olacak, gerekli dönüşümleri gerçekleştirmek için SEO stratejimizi buna göre ayarlamamız gerekiyordu.
-
Şirketinizdeki strateji / ürün pazarlama yöneticisi ile birlikte çalışın
Ürün yöneticisi ile yakın çalışmak şirketinizin uzun vadeli hedeflerini daha iyi anlamak için değerlendirilmesi gereken iş akış listesini oluşturmanıza yardımcı olur. İdeal olan şirketinizin vizyonu, rekabetçi görünümü, hedef kitlesi vs gibi faktörlere odaklanmanız gerekir.
Özellikle, pazarlama enerjinizi birkaç farklı şeyi araştırıp analiz etmeye odaklanmalısınız:
- Coğrafya: Hangi ülkelerin ve dillerin ürün için daha değerli olduğunu tespit edin. Bu tespit satış tutarını, olası satış fırsatlarını ve gelir potansiyelini analiz ederek belirlenebilir.
- Sektörler: İkinci adım, üzerinde durulması gereken sektörleri tanımlamak olacak; E-ticaretten sigortaya ve ötesine kadar herhangi bir sektör olabilir.
- Kitle/kişi: Hedef kitlenizin kim olduğunu ve tam olarak ne aradıklarını keşfetmek için pazarı derinlemesine inceleyin.
- Hedeflemek istediğiniz anahtar kelime gruplarının / temaların bir listesini hedefleyin.
- Rakipleriniz hakkındaki bilginizi güncelleyin ve yalnızca ana rakiplerinizi değil aynı zamanda sektördeki içerik liderlerini de içeren yeni bir rekabetçi rapor oluşturun. Bu yeni fikirler sunacak ve yeni stratejiler geliştirmenize yardımcı olacaktır.
-
Yeni anahtar kelime araştırması yapın
Tüm bu bilgileri topladıktan ve şirketin yeni stratejisiyle uyumlu hale getirdikten sonra sırada yeni bir anahtar kelime araştırma stratejisi geliştirmenin tam zamanı.
Güncellenmiş rakip listenizden başlamanızı öneririm. Ne kadar trafik aldığını ve yeni stratejinizde hangi anahtar kelimelerle alakalı olacağını analiz edin.
Bunun için en sevdiğim araçlarım:
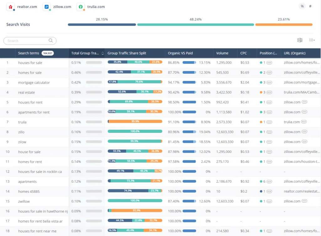
SimilarWeb Pro’da nasıl göründüğünün örneği aşağıda görebilirsiniz. Gerçek web sitelerinin anahtar kelime başına ne kadar trafik aldığını, organik ve ücretli arasındaki oranı, sıralama pozisyonunu ve daha fazlasını görebilirsiniz.
Rakiplerinizin kullandığı anahtar kelimelerin listesini aldıktan sonra, ek fikirler üretmek için başka bir anahtar kelime aracını kullanmak hayati önem taşır.
Moz Keyword Explorer benim kullanmayı en sevdiğim araç. Yalnızca anahtar kelime stratejileriniz için yeni açılımlar ortaya çıkarmakla kalmaz, aynı zamanda erişilebilirliğini artırmak için bu anahtar kelimeleri alakalı gruplara ayırmanıza yardımcı olur.
Ardından, konu, alaka düzeyi ve hacim temelinde listeden alakalı anahtar kelimeleri filtreleyin.
Anahtar kelimeleri, sıralanma olasılıklarına göre bölümlere ayırın. Moz Keyword Explorer’da Uygunluk Puanı(Opportunity score)’nı analiz ederek bunu yapabilirsiniz. Ayrıca, anahtar kelimelerin hacmini inceleyebilir ve arama motoru arama sonuçlarında mevcut sıralamalarını görebilirsiniz.
Artık, grupların, hacimlerin ve uygunlukların düzenlendiği büyük, heyecan verici anahtar kelime listenizi edindiniz. Bu anahtar kelimeleri sitenizin sayfalarına çekmek için anahtar kelime eşlemeye başlama zamanı geldi. Tüm site sayfalarınızın yeni anahtar kelimeleri başlıklara, açıklamalara, H1s, H2s vb. doğru yerleştirdiğinizden emin olun.
-
Alakalı trafik üzerine odaklanın
Geçmişte SEO sıralamaları hakkında birçok varsayım yapılmıştır. En yaygın varsayım: sitenize daha fazla trafik kazanın ve sıralamalarını iyileştirin. Ancak, şimdi tartışacağımız gibi iyi SEO gerçeğin çok uzak olduğunu gösteriyor.
Trafiğinizin kalitesini artırmak, sıralamaların iyileştirilmesine yardımcı olacaktır.
SimilarWeb’de, toplam SEO trafiğinden sitemize alakasız trafiği (yaklaşık% 40) kaldırmaya karar verildi.
Düşük kaliteli trafiği dizinden kaldırmamıza neden olan bazı nedenlerimiz. Alakasız trafik…
* Potansiyel satış / satış açısından işletmenin değerine katkısı olmaz.
* Hemen çıkma oranı yüksek
* Kullanıcı başına düşük sayfa görüntüleme sonuçlarına neden olur
* İşletmeyle alakalı olmayan içeriği gösterir. Google’ın amacı, arama yapan kişilerin görevini tamamlamak ve sorgularında en iyi sonucu vermektir. Bu nedenle, sitenizdeki sıralamada, TO’da, hemen çıkma oranında, sayfadaki süre açısından iyi performans göstermeyen içeriklere sahipseniz, Yeniden yazmayı veya dizinden çıkarmayı düşünün.Tüm etkileşim istatistiklerinde belirgin bir artış olduğunu gösteren sonuçlarımızı buradan görebilirsiniz:
* Hemen çıkma oranı % 42 azaldı
* Oturum başına sayfa görüntüleme sayısı % 34 arttı
* Sitede geçen süre % 65 arttı
Son Olarak
Bir şirketin stratejisindeki değişiklikler, SEO yöneticileri için SEO çabalarının mevcut durumunu gözden geçirmek için harika bir fırsat sunabilir. Nelerin işe yarayıp nelerin işe yaramadığını belirleyerek, yalnızca trafiği değil, dönüşüm gerçekleştirme olasılığı yüksek kullanıcıları da içine alacak yeni bir strateji oluşturmak için gereken bilgiye ulaşacaksınız.
KAYNAK: https://moz.com/blog/seo-strategy-when-business-needs-change











